Pada pekan pertama Juni, pasar kripto menyaksikan aksi intens para whale dan investor institusional ke tiga altcoin: ETH, FARTCOIN, dan HYPE.
Manuver jual-beli dalam skala jumbo ini mencerminkan keyakinan akan potensi pertumbuhan koin-koin ini dan bisa memengaruhi arah tren pasar secara signifikan.
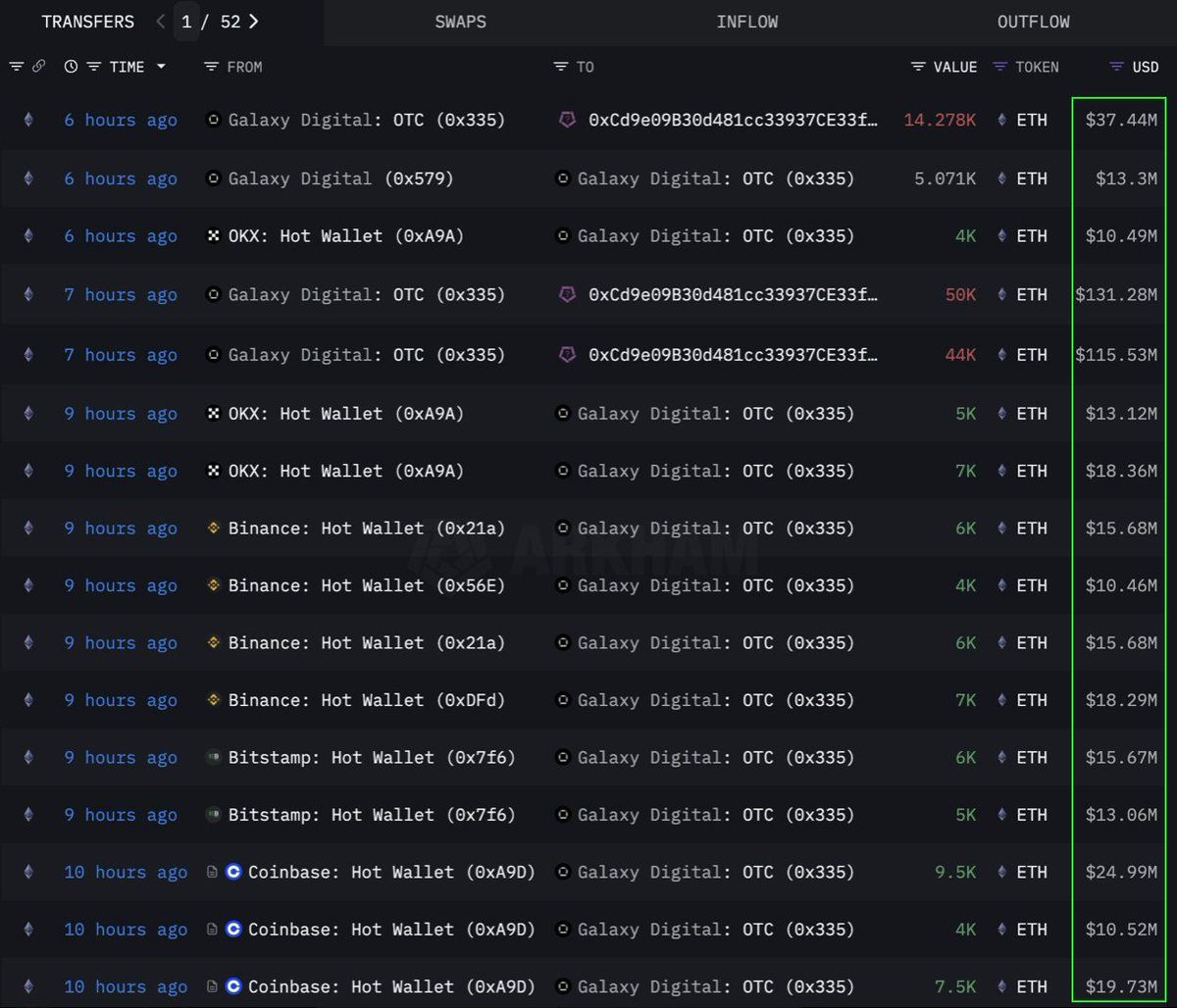
Ethereum (ETH)
Berdasarkan data Lookonchain, sebuah institusi atau crypto whale melakukan aksi beli fantastis sebanyak 108.278 Ethereum (ETH) senilai US$283 juta lewat jalur OTC (over-the-counter). Transaksi ini dieksekusi oleh wallet OTC milik Galaxy Digital.
Wallet ini sebelumnya menarik 89.000 ETH (senilai US$233,5 juta) dari crypto exchange dalam 12 jam terakhir. Setelah itu, dana tersebut dialihkan ke wallet beralamat 0x0b26.
Sekarang, wallet ini menampung aset senilai kurang lebih US$365 juta. Sebagai informasi, jalur OTC kerap digunakan oleh para trader besar demi menghindari gejolak harga yang tajam di pasar terbuka.
Langkah ini menunjukkan bahwa institusi ini sedang mengakumulasi ETH secara strategis. Besar kemungkinan, mereka tengah bersiap menghadapi lonjakan harga di masa mendatang. ETH juga mencatat arus masuk bersih terkuat dalam enam pekan sejak 2024. Minggu lalu, arus masuk bersihnya mencapai US$286 juta seiring melambungnya minat institusional.
Pada waktu publikasi, ETH diperdagangkan seharga US$2.637, naik 1% dalam 24 jam terakhir. Menurut analis CryptoFaibik, ETH tengah bergerak dalam pola segitiga simetris tahun jamak yang mulai terbentuk sejak awal 2021.
“Penutupan bulanan di atas US$3.500 akan mengonfirmasi breakout dari segitiga tahun jamak ini,” tutur CryptoFaibik.
Fartcoin (FARTCOIN)
FARTCOIN, yakni meme coin yang berjalan di atas jaringan Solana (SOL), tengah menarik atensi besar dari para investor kelas kakap. Merujuk data Lookonchain, tiga whale tercatat belanja 9,2 juta FARTCOIN hanya dalam kurun waktu empat jam. Nilai total pembelian itu mencapai US$9,5 juta.
Rangkaian transaksi ini menyiratkan bahwa sekelompok whale sangat optimistis tentang potensi pertumbuhan FARTCOIN dalam waktu dekat.
Pada waktu publikasi, FARTCOIN bertengger di harga US$1,08, terkoreksi 4,7% dalam 24 jam terakhir. Meski demikian, beberapa trader masih menyimpan keyakinan tinggi pada potensi jangka panjang dari meme coin satu ini.
Hyperliquid (HYPE)
HYPE, altcoin anyar yang tengah naik daun, juga tak luput dari radar para whale. Mengacu data OnchainLens, seorang whale menggelontorkan dana sebesar US$6 juta selama tiga hari untuk membeli lebih dari 170.000 HYPE. Aksi akumulasi agresif ini terjadi bahkan ketika HYPE belum listing di exchange utama.
Seperti yang BeInCrypto laporkan, lonjakan nilai HYPE belakangan ini kemungkinan terpantik oleh hype seputar trader James Wynn di platform Hyperliquid. Dikombinasikan dengan partisipasi investor kelas berat, hal ini menunjukkan adanya kepercayaan kuat akan potensi jangka panjang HYPE. Ini bisa menjadi pertanda awal dari lonjakan harga yang lebih tinggi, khususnya setelah HYPE resmi listing di Binance US.
Pada waktu publikasi, HYPE nangkring di harga US$36,59, turun 1,7% dalam 24 jam terakhir.
Keterlibatan para whale dan investor institusional dalam ETH, FARTCOIN, dan HYPE selama pekan pertama Juni 2025 menjadi sinyal positif. Hal ini mencerminkan kepercayaan tinggi pada pasar kripto. Transaksi jumbo semacam ini mengindikasikan strategi investasi jangka panjang dan bisa menjadi pemicu lonjakan harga dalam waktu dekat.
Bagaimana pendapat Anda tentang 3 altcoin yang jadi incaran crypto whale di atas? Yuk, sampaikan pendapat Anda di grup Telegram kami. Jangan lupa follow akun Instagram dan Twitter BeInCrypto Indonesia, agar Anda tetap update dengan informasi terkini seputar dunia kripto!





